动画渲染
兼容90%CG软件,渲染提速400倍
在如今影视工业、游戏开发、建筑可视化及高端设计等领域中,从业者正面临着许多难题,软硬件设备采购的高昂费用,数据庞大但存储空间分散/不足等问题正严重制约制作团队的效率,且随着行业发展,制作分工日益精细化,跨地域、多团队的复杂项目不断增加,分布式协作流程低效的问题也成为制作后期的一大“难点”。

针对这些痛点,瑞云渲染重磅推出“云制作”产品解决方案,为创作者提供安全灵活的数字工作空间。
云制作并不是简单的远程桌面,它将原本捆绑于本地工作站的专业制作流程(包括建模、渲染、合成、AI计算等),完整、安全、低延迟地迁移至云端高性能集群。
世界各地的创作者可以通过普通的电脑接入专业云端工作环境,无感调用云端算力运行专业软件(如 Maya、Houdini、Nuke等)、访问云端素材库,实时同步工程文件。
同时,云制作统一的操作环境,可以在很大程度上解决各接包团队软件版本冲突、素材格式转换、环境配置成本、本地性能各不相同等问题。
云制作按需收费的模式还可以降低制作成本——用100小时就付100小时的钱,需要临时加算力,也可以随时调整配置,不用为 “偶尔的高需求” 浪费成本。
即使在最耗费算力的渲染环节,云制作也能稳定发挥优势。
通常特效师在本地电脑用Houdini等三维软件做解算,不仅时间长,还会因为解算后的特效缓存过大造成电脑卡顿死机等情况。如果需要用到云渲染,上传也会耗费一定时间。

▲Blender海洋特效模拟©Graphical Ninja
而现在,特效师在云空间制作完成特效场景后,可以直接在上面进行解算工作。特效师在云端生成的特效缓存文件会自动进入瑞云渲染系统的 “input资产存储池” —— 相当于缓存直接 “住” 在渲染能调用的地方,客户不用再做任何传输操作,直接就能渲染。
“渲染前参数修改”这个折磨人的小细节也会因为云制作得到优化!
在传统云渲染中,特效师提交渲染任务到瑞云渲染客户端或web端后,如果渲染时间过长或者渲染效果不对,需要返回本地修改场景参数,预渲染完,再重新走一遍渲染提交流程,即【重新上传资产➡︎提交作业➡︎分析场景➡︎渲染】。

现在有了云制作后,特效师可以直接在云空间内修改场景参数,若预渲染没有问题,就可以保存场景到“input资产存储池”,直接一键调用到海量的云渲染资源了,不再需要重复走一遍渲染提交的流程。
云制作功能目前已支持Windows、macOS系统,一起来看看具体操作教程👇👇
步骤一:打开云制作页面
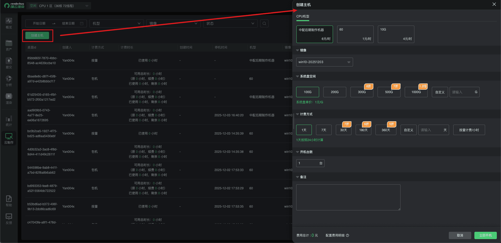
步骤二:创建与使用机器
创建流程如下:
1. 选择机型规格
2. 选择机器镜像
3. 选择计费方式:包机/按量
4. 设置开机台数
计费公式:机型单价 * X小时

步骤三:开始使用
1.自动连接:
下载远程脚本后自动使用系统自带的RDP远程工具连接
(1)点击下载远程脚本


(2)运行远程脚本,系统自动连接


(3)平台复制密码后输入

(4)连接成功,进入桌面

注意:如果主账号开启了与子账号共享input,只有新创建的机器,子账号的input才会挂载为主账号的input
2.手动连接:
手动打开系统自带的RDP远程工具连接
(1)打开远程桌面连接软件

(2)输入IP

(3)输入密码

(4)连接成功,进入桌面

步骤二:创建与使用机器(同windows系统)
步骤三:开始使用
1.自动连接:
安装远程工具后下载远程脚本自动连接
(1)推荐Store下载Windows App

(2)点击下载对应桌面的远程脚本

(3)运行远程脚本

(4)输入密码后连接

(5)连接成功,进入桌面

2.手动连接:
安装远程工具后手动连接
(1)同上,下载推荐应用
(2)点击添加电脑

(3)输入桌面IP

(4)添加凭据,输入用户名和密码


(5)点击添加

(6)双击连接桌面

(7)连接成功,进入桌面

在借助云制作提升工作效率的时候,也需要注意一些小细节:
云制作币是完全独立于云渲染余额与所有云渲染相关券的独立结算方式,不支持云渲染余额或券与云制作币互转;
云制作目前支持Windows、macOS操作系统,其他待开发中....
云制作实现了“人在哪里都能创作,跨区域皆可无缝协同”,将创作环境、协作流程与核心资产全面云化与服务化,提升了创作效率。
瑞云以云渲染、云制作、云传输存储深度融合构建起一套全链路云端制作方案,不仅实现了云渲染、云制作、云传输存储、云制片管理,连后期合成在内都兼顾到了。
以往云渲染结束后,制作团队要将序列文件下载到本地后才能进入合成环节。序列有时是非常大的,如果没有专线,需要下载很长时间。

▲瑞云渲染案例《凡人修仙传》拍摄 vs 正片
现在有了瑞云这套全链路云端制作方案,剪辑师可以直接在云端读取已渲染输出的序列文件,即时开展合成工作,节省序列下载的时间。
甲方提出修改意见后,还可以随时根据合成结果来进行必要的渲染序列调整,最终只下载在云端合成好的成片文件就可以了。
相信随着云制作技术的广泛应用,瑞云这套将云渲染、云制作、云传输存储深度融合的一套全链路云端制作方案,将在“发包方”与“接包方”之间搭建起一座无缝协作的桥梁,推动制作流程走向标准化、协同化、智能化,持续为影视制作、游戏开发、建筑设计等行业注入高效动能,推动行业和发展与进步。